1、蒸气压缩式制冷循环
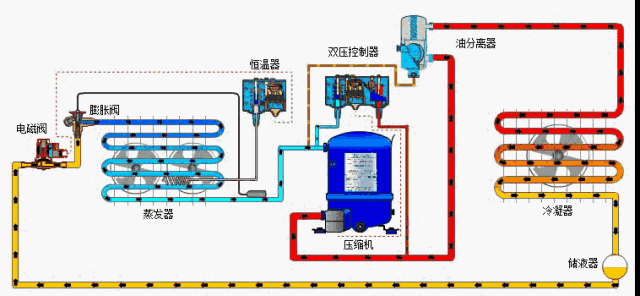
制冷系统四大主件:制冷压缩机、冷凝器、节流装置(膨胀阀或毛细管等)、蒸发器。四大主件和制冷剂成为实现制冷循环所必备的条件。

(一)压缩机:一般常用的有活塞式、螺杆式、涡旋式、离心式、滚动转子式等等。
(二)冷凝器:主要是使压缩机排出的过热蒸汽冷却冷凝为高压液体。
水冷冷凝器:制冷剂蒸气在壳体内管外冷凝,管内冷却水,一般冷却水为下进上出式。传热系数较高,冷凝效果好,常配有水泵、凉水塔。
风冷冷凝器:以空气为冷却介质,采用风机加速空气的流动。适用于供水困难或不便于安装凉水塔等设备的地方,冷凝效果稍差。
(三)节流装置:主要功能节流降压,保证冷凝器与蒸发器之间压力差,使制冷剂在蒸发器中低压(低温)下蒸发吸热;适应蒸发器热负荷变化调整制冷剂流量。

(内平衡热力膨胀阀 上图)

热力膨胀阀:内平衡式,外平衡式,毛细管,电子膨胀阀。
(四)蒸发器:节流后的液态制冷剂在蒸发器中汽化吸热(低温低压)使被冷却介质温度降低。

排管:构造简单,易制作,传热系数较低,回油困难。
冷风机:一般为非满液式,充液量少,利于回油,冷损少,降温快。
卧式壳管蒸发器:一般为干式壳管蒸发器,传热系数较高,但回油较困难。冷水机组上常用。
2、冷库系统辅助设备
辅助设备:油分离器、气液分离器、干燥过滤器、电磁阀、贮液器、集油器、中间冷却器,蒸发压力调节器。
(1) 油分离器
作用:在排气管路上分离制冷剂中的冷冻油后,冷冻油直 接进入压缩机的曲轴箱,减少向制冷系统的带油量,减少对换热器传热效果的影响。
适用:中、低温范围和管路(供液管、吸气管)较长的制冷系统。

(2)气液分离器
作用:低温低压制冷剂气体在进入压缩机吸气阀之前,分离制冷系统的蒸发器中未蒸发的制冷剂液体,防止压缩机产生湿冲程(液击)。
适用:中、低温工况。本来来源于制冷百科微信公众号
(3)干燥过滤器
作用:吸收液体制冷剂中的水分和过滤制冷剂中的污物及 杂质。一般安装在储液器和水冷冷凝器 的制冷剂出口。常有过滤水分的、过滤杂质的、过滤酸的几种类型。

(4)电磁阀
作用:压缩机停止运行时,电磁阀关闭,防止高压制冷剂进入低压系统。压缩机再次启动时不会造成液击。安装位置:距热力膨胀阀100mm~200mm

(5)储液器
作用:当工况变化或对制冷量进行调节时,能平衡和稳定系统内的制冷剂流量,使制冷装置正常运行。其容积应能收容全部制冷剂,最大收容量为其容器体积的80%。

(6)集油器
作用:在并联系统中,常用于收集各油分离分离出来的油,使各油分离器工作正常,并由此把油再回入各压缩机中。
(7)蒸发器压力调节器
蒸发压力调节器的主要作用是保持蒸发器内部压力恒定,因此,它会根据蒸发器的负载情况打开和关闭。调节器出口端的压力变化不会影响开合度,因为压力调节器配有 一个均衡波纹管(波纹管和阀座的面积相等)。蒸发压力调节器有一个压力表接口,用于设定所需的蒸发压力

(8)中间冷却器
作用:主要用于双级或多级压缩制冷循环的低温系统中,冷却低压级排出的过热蒸气,保证中间压力,降低压缩比。
3、冷库系统常见故障



