


企业新闻
THE LATEST NEWS
品质至上,诚信为重,用心服务,以科技领先,我们真诚与您合作,竭诚为您服务!
TO PROVIDE EXCELLENT PRODUCTS AND HIGH QUALITY SERVICES TO CUSTOMERS
一、制冷装置正常运转的标志
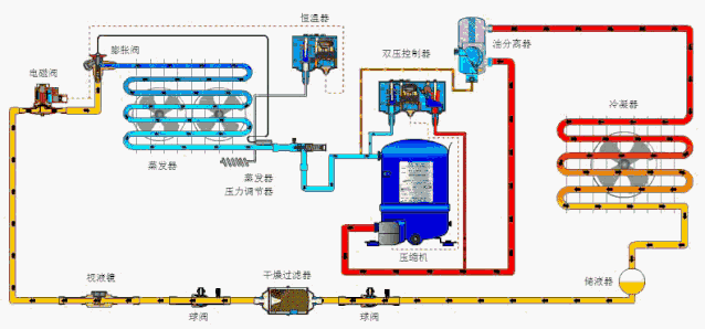
1、活塞制冷压缩机内无敲击声,压缩机正常运转,膨胀阀开度调节合适,运转中只有压缩机吸、排气声,不产生敲击或其它不正常声响。
2、压缩机各摩擦部位温度正常,无激热现象。压缩机各摩擦部位、轴承与轴颈接触良好,润滑正常,不产生超过环境温度30℃或更高的激热。

3、曲轴箱油面处在正常位置,一般压缩机曲轴箱正常油面应在视油镜中间位置。如果是两个油镜,则正常油面应在上油镜的中心水平线上,但最低不得低于下油镜中心水平线或见不到油位。另外,在压缩机运转过程中滑油不应起泡。
4、油压正常,采用压力润滑的压缩机,要求润滑油压为0.1~0.15Mpa即1~1.5kgf/cm2,如果压缩机设有液力卸载能量调节装置,则要求润滑油压在0.15~0.3Mpa(0.15~0.3 kgf/cm2)范围内。
之前,有朋友问制冷百科公众号,油压过低或者过高有什么危害?这里回答下。油压过低会造成各摩部件表面的干摩或卸载一能量调节机构动作迟缓;油压过高不但易损坏油泵轴、键及传动件,而且会使各摩擦面之间进油过多,增加摩擦阻力。同时,使更多的滑油进入制冷系统,导致换热设备的换热效果下降,压缩机耗油量增加。此外,曲轴箱内油温应不超过70℃或低于5℃。油温过抵或过高,都将影响油泵吸油和润滑效果。

5、压缩机无结霜现象,制冷系统工作过程中,压缩机回气管路结霜应属正常现象,但当操作不良或膨胀阀调整不当时,往往会造成压缩机气缸壁和机体结霜,严重时可能造成压缩机“液击”。
6、制冷系统各辅助设备处于正常工作状态,膨胀阀开度适当;各风机及电机运转平稳;水循环系统的水泵运转正常,无异常声响;水循环管路及各连接处无严重漏水现象;更重要的是制冷系统所有设备连接管路不允许有制冷剂泄漏现象。
7、制冷系统所有压力及温度指示正确,压力表、温度表指针稳定;高、低油压控制器调整适当,在所要求之压力数值范围内能起到自动控制和安全保护作用。

8、贮液器内制冷剂的液位符合要求,制冷系统正常工作时,贮液器的液位应在视液镜1/3~2/3位置。冷凝器出水温度稳定,进出水温差在8~12℃范围为宜。
9、制冷系统正常工作时,其冷凝压力与冷凝温度,蒸发压力与蒸发温度呈对应关系。冷凝压力、温度随冷却水温度及供水情况而定,比如:R22制冷剂冷凝压力的表压为1.3Mpa---1.6 Mpa,最高不超过1.9 Mpa(19kgf/cm2)。
二、制冷设备常见系统故障
1、回液:对于使用膨胀阀的制冷系统,回液与膨胀阀选型和使用不当密切相关。膨胀阀选型过大、过热度设定太小、感温包安装方法不正确或绝热包扎破损、膨胀阀失灵都可能造成回液。
对于使用毛细管的小制冷系统而言,加液量过大会引起回液。蒸发器结霜严重或风扇故障时传热变差,未蒸发的液体会引起回液。温度频繁波动也会引起膨胀阀反应失灵而引起回液。

2、带液启动:压缩机内的润滑油剧烈起泡的现象叫带液启动。带液启动时的起泡现象可以在油视镜上清楚地观察到。根本原因是润滑油中溶解的以及沉在润滑油下面了大量的制冷剂,在压力突然降低时突然沸腾,并引起润滑油的起泡现象,很容易引起液击。
3、排气温度过高:排气温度过高的原因主要有以下几种:回气温度高、电机加热量大、压缩比高、冷凝压力高、制冷剂的绝热指数、制冷剂选择不当。
4、液击:为了保证压缩机的安全运转,防止产生液击现象,要求吸气温度比蒸发温度高一点,即应具有一定的过热度。吸气温度正常情况下应比蒸发温度高5~10℃。

5、吸气温度高:系统中制冷剂充注量不足,或膨胀阀开启度过小,膨胀阀口滤网堵塞,回气管道隔热不好或管道过长等。
6、排气温度过低:节流阀或者干燥过滤器冰堵或脏堵,以及过滤器堵塞,制冷剂充注量不足。
四川浩洋冷冻设备有限公司及下属子公司/天佑恒发能源装(四川)有限公司位于天府之国--成都。是一家专业生产冷却塔、空气冷却器、冷凝机组的专业设备制造厂家。
公司自建立以来,已完成了食品加工冷冻、冷藏、果蔬气调贮藏、化工及制药工艺冷却、食品加工车间净化处理等项目的设计、安装。无论您在任何地方建立食品加工厂、冷冻、冷藏厂,啤酒厂、乳制品厂、牲畜禽类屠宰场、水产品加工厂以及何种用途的工艺冷却、冷冻等,我们根据所提供的基本数据,就能为您项目提供最佳的项目方案和技术设计,并承担工程全部的成套设备供应、项目施工、安装调试等工作,提供给您合格的交钥匙工程。
公司注册资金壹千壹佰壹拾玖万,目前已取得了:开利压缩机及机组川渝地区总代理、冷库建造安装维修二级资质;荣获《四川省质量信誉双优单位》、中国冷博会授予《明星企业》;取得国家新型技术专利三项、商标注册三个、《危化品经营许可证》;并多次获得先进企业称号;被工商部门年年授予重合同守信用单位。
在新世纪,公司严格执行标准化管理,以先进的创新科技技术、精炼的专业人才为企业的立足之本,以全球化经济理念不断调整发展思路,大力开拓适应市场需求的高技术含量的新产品;我们一贯奉行“技术为本,节能、环保、低碳”的企业理念,以市场为导向,以有效的质量控制为基础,以真诚的服务为宗旨,以满足客户需求为目标,狠抓各项管理工作,保障优质工程,面对中国经济的高速发展,激烈竞争的大潮中,我们将继续努力,适应市场需求,为用户提供更优质服务,开拓发展,不断创新。